Dashboard Filters

    The dashboard filters dataset is defined by entering Dashboard Edit mode. To add a new dataset, just select the Add Filter button.

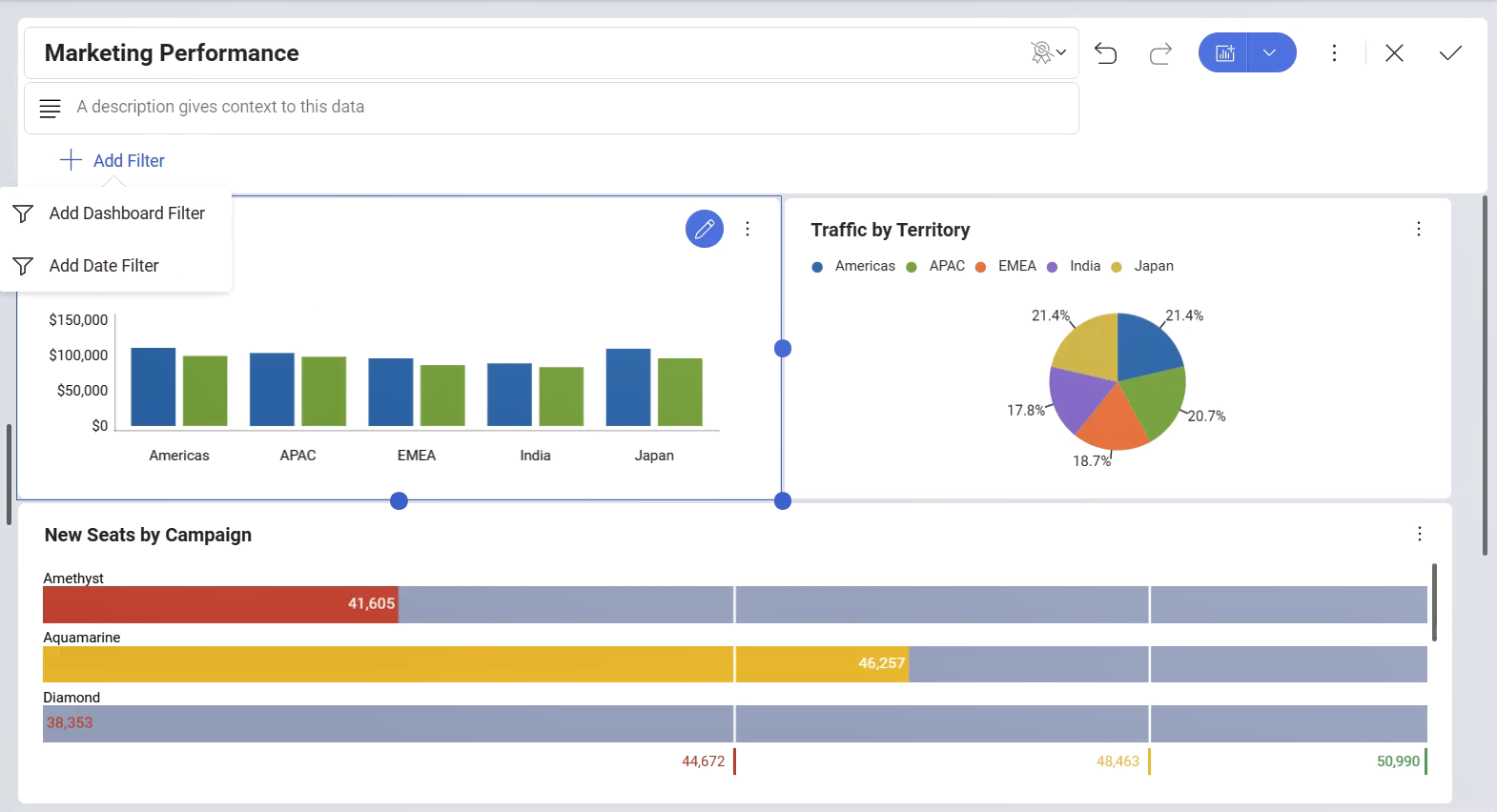
    List of different filter options for dashboards

    This will result in the display of a list with the possible dashboard filters to be applied. You can choose between:

    • Adding a Dashboard Filter. This option will allow you to choose information from a data source, after which you can bind your filter to each of the visualizations in the dashboard.

    • Adding a Date Filter. This option will allow you to choose a fixed range or customize it to show only a specific date range.

    To remove a dataset from the dashboard filters list, just select the overflow button next to the dashboard filter and select Delete.

    Removing a dashboard filter with the delete option

    Dashboard Filters and the Visualization Editor

    Once there is at least one Dashboard Filter or Date filter defined in the Dashboard Editor, you will be able to bind the data in that Dashboard Filter or the Date filter to a visualization by selecting Connect under the filter's name.

    Connecting to a dashboard filter in the Visualization Editor

    Alternatively, you can connect the data in the Date filter dialog or in the Dashboard filter dialog.

    A dashboard filter dialog

    For more information on the binding functionality, please refer to Connecting Dashboard Filters to a Visualization.